2024. 7. 23. 10:02ㆍ개발/react,next
드디어!
가장 기다리던 설문이 나왔다

로고도 간지난다

면접 프리패스 티셔츠도 팔고
세계 리액트 연봉

년차 대비 연봉

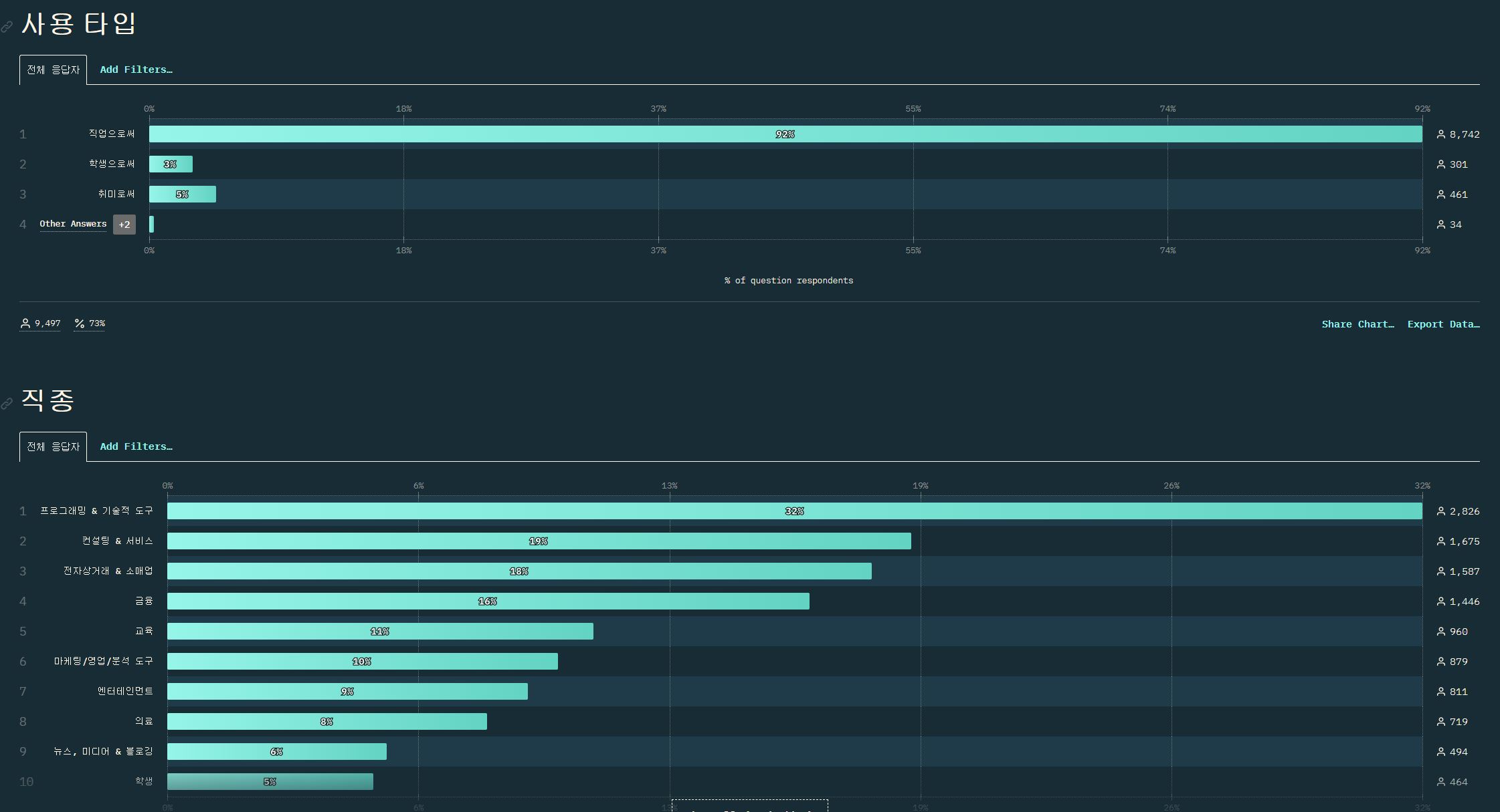
사람들 연봉

리액트는 남자가 압도적으로 많다

외국 한정이긴함

이제 기술 관련
상위 훅 모르면 개발자 하지 마라

갈수록 줄긴한다

살짝 고인 정도

하지만 중요도는 별개입니다

유스이펙트 어렵나?

next js 가 눈에 띤다

캐시 1등

라이브러리
사용량



만족도

많이 쓰면서 만족스러운건


확실히 대새
잴 오른쪽은 유스스테이트다
그대가 사용해본 컴포넌트는 몇가지?

추천
radix
차크라
headless
shadcn
그외

애니메이션은 거의 독점이네

캬 역시 리차트
사실상 d3는 못이기긴해

폼 라이브러리

거의 춘추전국시대 css

문제

치고 올라오는 곰팅이

요즘 탠스택이 자주 보이긴 한다

많이써서 생기는 문제 라고 생각

데이터 패치

어쩐지 axios 안보이더라

로딩 포인트

비트 어디감

리알못 신뢰도 내려간다

작년 데이터라 조금 늦는 감이 있다

vercel 많이 쓰는 군요

참고용

확실히 백은 ts 지


테스트는 보편적으로 jest 사용

웹 > 안드 > 아이

스키마

인증

모바일

리액트 설문인거 감안 해도

근본의 spa

사용자

용도랄게 있나?

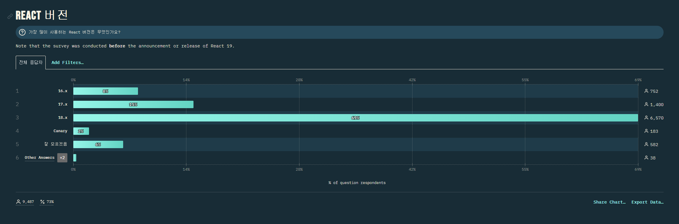
넵 19 나오기 전입니다

사람들 관심사

어려운점

리액트 공부방법

공식문서 짱짱
외국인이 많이보는 개발 소식





설문 조사자의 결론

생각보다 오래걸려서 기대했지만
데이터도 조금 옛날 느낌이고
인터페이스도 별로였고
첫 리액트 설문이라 년도별 추이도 없어서 아쉬운점이 많았던것 같다.
발전하기를
출처:
https://2023.stateofreact.com/ko-KR/
State of React 2023
React has been around for 11 years, which seems hard to even grasp when you look at the current pace of web development. The reason why we're still talking about React today is that it's somehow been able to keep up, always evolving to meet the challenges
2023.stateofreact.com
'개발 > react,next' 카테고리의 다른 글
| 최신 리액트 라이브러리 추천 모음 (0) | 2025.03.10 |
|---|---|
| OuterLayout 지양 근거 (0) | 2025.01.13 |
| 컴파일러 관련 좋은글 (0) | 2024.06.24 |
| ESLint: React Hook useEffect has a missing dependency: 'dispatch'. Either include it or remove the dependency array.(react-hooks/exhaustive-deps) (1) | 2024.06.14 |
| react conf 2024 요약 (0) | 2024.06.07 |